A step-by-step guide to monitor networks in Site24x7
ManageEngine Site24x7 is our AI-powered observability platform for DevOps and ITOps that helps predict, analyze, and troubleshoot problems with applications, microservices, servers, containers, and the end-user experience, as well as multi-cloud and network infrastructures—all from a single console.
Site24x7's network monitoring features enhance your visibility into your networks. You can chose to opt for complete network observability by tracking device availability and performance, traffic, and configurations or selectively observe each aspect as per your need.
Overview of Site24x7's network monitoring
Site24x7 offers a comprehensive network monitoring toolset, providing you the features you need. But first, you have to add your devices for monitoring. Here's a short guide to take you through the process.

Monitoring SNMP-enabled devices
Check Prerequisites
Check out the prerequisites before getting started.
Add SNMP-enabled Device or Network
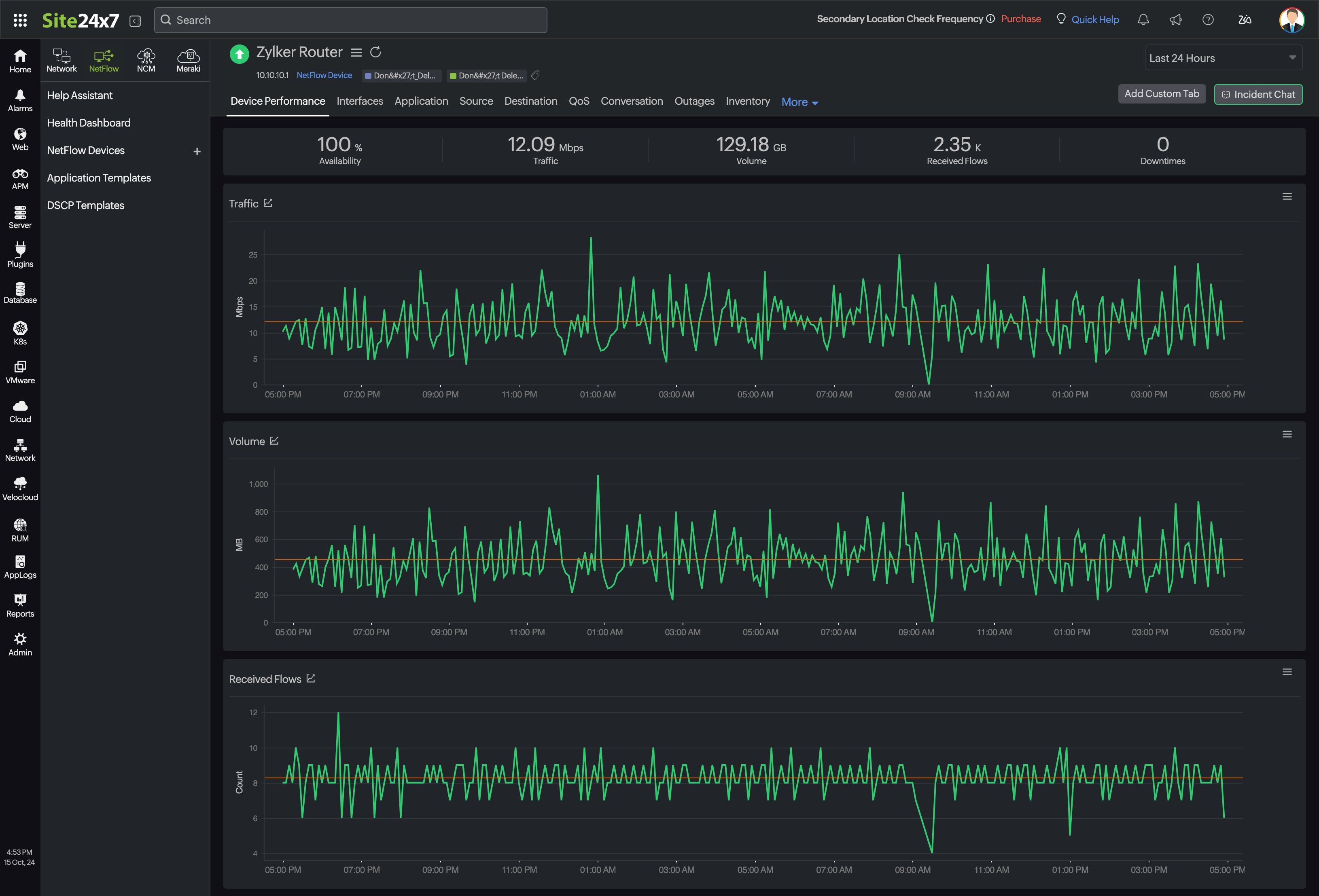
Add your SNMP-enabled device or the entire network for monitoring availability and performance. If your device is a wireless LAN controller, switch stack, or a router, you will see an extra tab within the monitor for relevant metrics.
You can now enable NetFlow and configuration management for the monitor.

Configure Device to Export Flows
Configure your device to export flows to our tool and enable network traffic monitoring to view flow analysis for the device.

Enable Network Configuration Management
Enable network configuration management to view the status of configuration backups, automate configuration changes, track firmware vulnerabilities, and monitor compliance.

IP Address Management (IPAM)
Check Prerequisites
Check out the prerequisites before getting started.
Add Your Subnet
Add your subnet to the tool as a monitor.
Monitoring using Cisco-IPSLA
VoIP monitoring
Check Prerequisites
Ensure both your source and destination devices are Cisco switches, firewalls, or routers. Check out the prerequisites before getting started.
Add Your VoIP Device
Add your VoIP device as a monitor to start tracking metrics like jitter, latency, and more.

WAN monitoring
Check Prerequisites
Ensure that the source device is a Cisco one. Check out the prerequisites before getting started.
Add WAN Monitor
Start by adding a WAN monitor. You can now track metrics like RTT, availability history, and more.

Monitoring SDNs and SDWANs
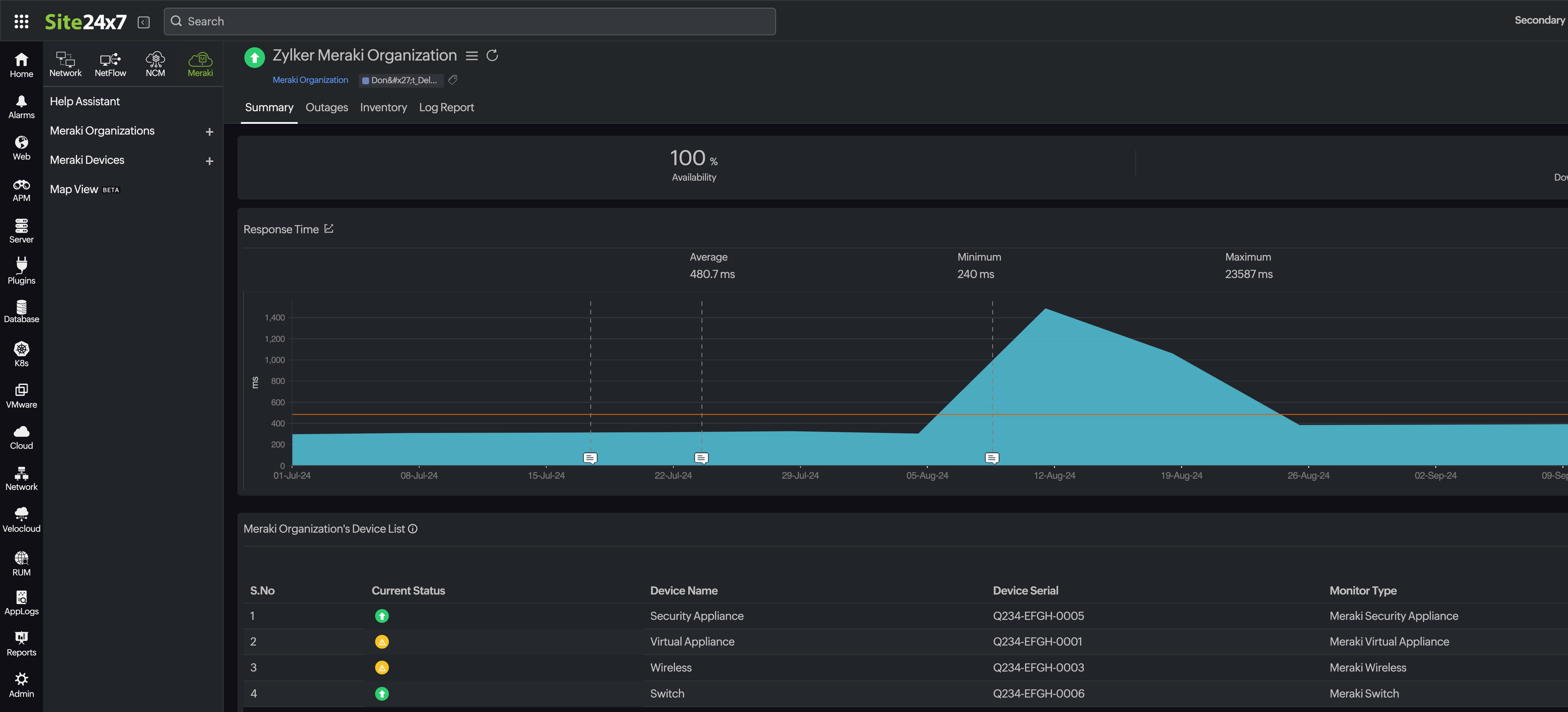
Cisco Meraki monitoring
Verify Meraki REST API Key Access
Check whether the Meraki REST API Key generated in your Cisco Meraki dashboard can be accessed by Site24x7. Read-only access is sufficient.
View Performance Metrics and Set Thresholds
Start viewing performance metrics, set thresholds, and view all your Meraki monitors on a map.

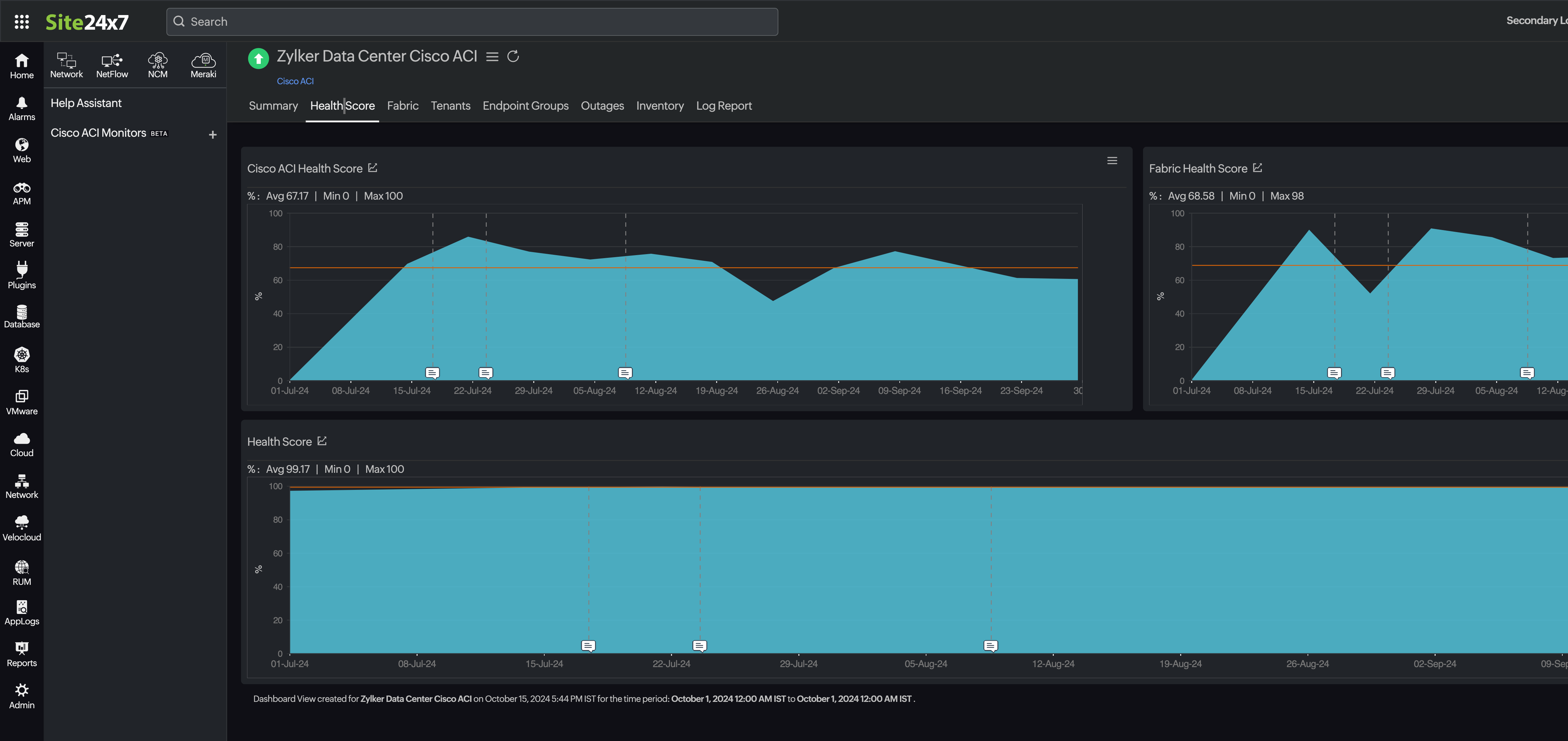
Cisco ACI monitoring
Review Prerequisites
Check out the prerequisites before getting started.
Add Cisco ACI APIC as a Monitor
Add your Cisco ACI Application Policy Infrastructure Controller (APIC) as a monitor.


