Auto RUM injection
Real User Monitoring (RUM) helps you track and analyze how users experience your website or web application in real time. Using the Auto RUM Injection feature, you can add RUM monitors along with APM agents.
| Agent | Supported versions |
|---|---|
| Java | Versions 6.4 and above |
| PHP | Versions 4.4 and above |
Auto RUM Injection is currently supported only for Java Server Pages (JSPs).
Use case
Consider an APM user who wants to add a RUM monitor to observe an application's performance along with its APM metrics. In this case, the user must manually add RUM monitors by configuring monitor details; copying and pasting the generated script into their application code; and mapping the RUM monitor to the APM application.
The Auto RUM Injection feature will automate this process, eliminating the need for manual code changes or redeployment.
How Auto RUM Injection works
Site24x7's APM agent identifies supported Java or PHP application environments and detects outgoing HTML responses sent from the server to end users.
Before the response reaches the user's browser, the agent injects the RUM script into the relevant HTML page. This script then loads on the user's browser and collects real user performance metrics, including Total PageLoads, Average Response Time, and other front-end performance data.
The RUM script will be added automatically only for applications with a Content-Type of text/html in the Response Header (visible in the Network tab of the browser debugging tools).
Adding RUM monitors using Auto RUM Injection
- Install the respective Java or PHP agent for your Application.
- After a successful installation, you can view the APM and RUM monitors that are automatically mapped in the Site24x7 console. To view the APM monitor, navigate to APM > APM Insight > Applications. The APM monitor will be configured with the specified name.

Figure 1. APM monitor added inside Applications.
The Enable RUM Auto Injection checkbox is set to Yes by default. To disable this option, navigate to APM > APM Insight > your application > Edit > Edit APM Insight Application, and set the Enable RUM Auto Injection option to No.
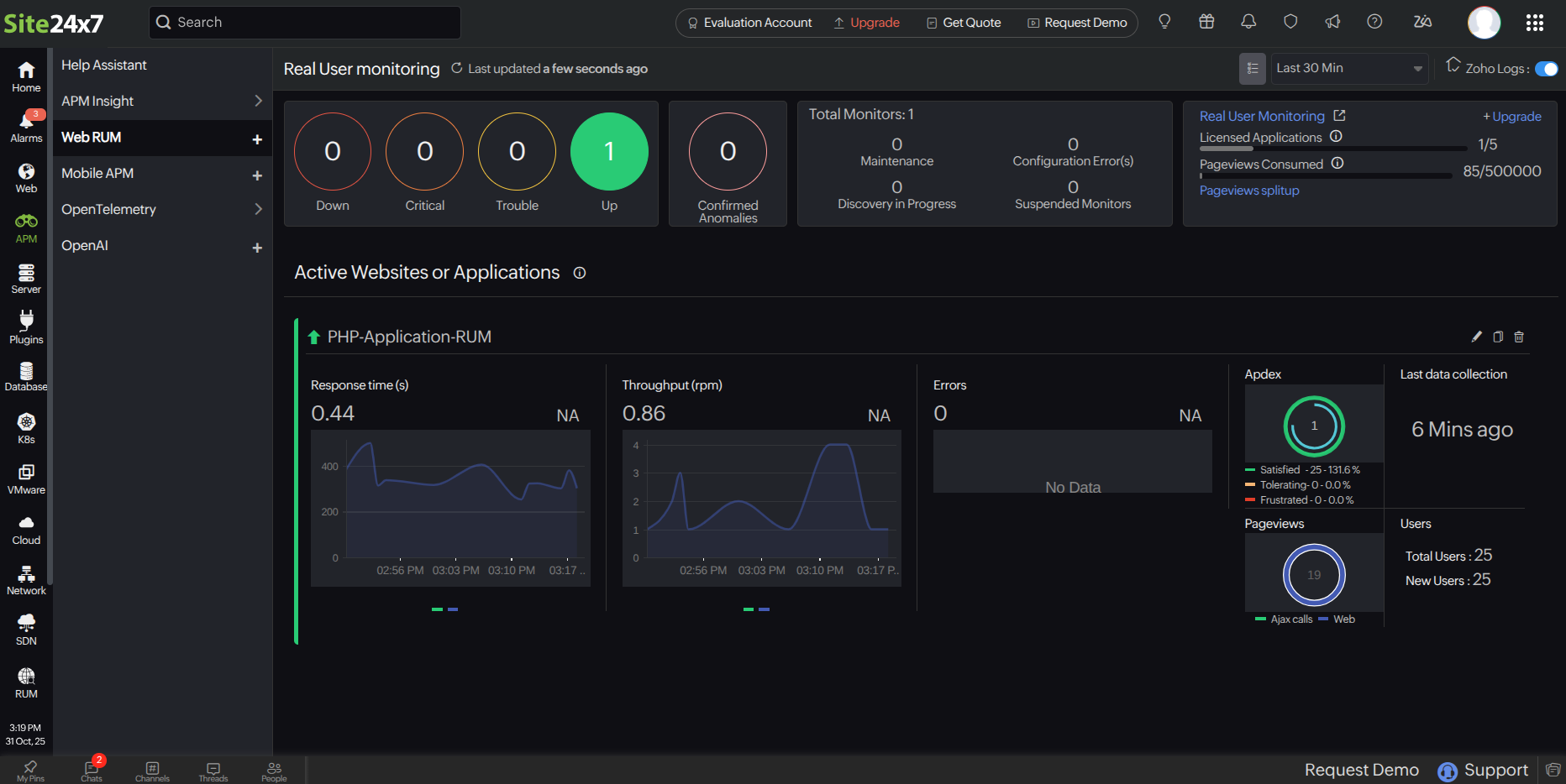
Figure 2. Edit APM Insight Application screen. 3. To view the RUM monitor, click the Web RUM tab. The RUM monitor will be in the name format <APM_name>
Figure 3. RUM monitor added automatically inside Web RUM.Accessing RUM widgets
You can view the RUM metrics inside your Application's dashboard under the Overview and RUM Analytics tabs, as well as in the RUM module.
Figure 4. RUM-related widgets under the Overview tab.
Figure 5. RUM widgets under the RUM Analytics tab.Related articles
